production-stack
production-stack 是 vLLM 官方推出的参考系统,旨在帮助用户在 Kubernetes 环境中轻松构建生产级的大模型推理集群。它主要解决了从单节点测试扩展到分布式部署时的复杂难题,让用户无需修改任何应用代码,即可实现平滑扩容。
通过内置的智能请求路由机制,production-stack 能根据会话 ID 将请求精准分发,最大化复用 KV 缓存,显著提升推理效率;结合 LMCache 技术,它还支持将缓存卸载到外部存储,进一步突破显存限制。此外,系统集成了 Prometheus 和 Grafana 监控看板,让集群运行状态一目了然。
这套工具特别适合需要在大模型落地场景中追求高性能与高稳定性的开发者、运维工程师及研究人员。无论是希望在 AWS、GCP 等云平台快速搭建服务,还是在本地构建最小化验证环境,production-stack 都提供了详尽的教程与 Helm 图表支持。其架构设计开放且模块化,未来还将持续演进自动扩缩容、预填充分离等高级特性,是构建可扩展 AI 基础设施的理想起点。
使用场景
某初创公司正在将其基于 vLLM 的对话机器人从单卡测试环境迁移至多节点 Kubernetes 集群,以支撑日益增长的用户并发请求。
没有 production-stack 时
- 扩容极其痛苦:从单实例扩展到分布式集群需要重写大量应用代码来处理负载均衡和会话保持,开发周期长达数周。
- 资源浪费严重:缺乏智能路由机制,用户的连续请求常被分发到不同节点,导致 KV Cache 无法复用,推理延迟高且显存利用率低。
- 监控盲区:缺少统一的观测面板,无法实时查看各后端引擎的性能指标,故障排查只能靠登录服务器查日志,效率极低。
- 部署复杂:在 AWS 或 GCP 等云平台上手动配置 K8s 组件繁琐易错,缺乏标准化的参考架构,运维团队负担沉重。
使用 production-stack 后
- 无缝弹性伸缩:无需修改任何业务代码,仅需通过 Helm charts 即可将单节点平滑升级为集群级部署,上线时间缩短至小时级。
- 性能显著提升:内置的智能请求路由器自动识别会话 ID,将请求精准导向持有对应 KV Cache 的节点,大幅降低首字延迟并提升吞吐量。
- 全景可观测性:一键集成 Prometheus 与 Grafana,通过 Web 仪表盘实时监控集群健康度与推理指标,异常问题立即可见。
- 标准化云部署:提供针对主流云厂商(AWS、GCP 等)的成熟教程与模板,让团队能专注于模型优化而非基础设施搭建。
production-stack 通过提供云原生的参考架构,让企业能以最低成本实现 vLLM 从实验原型到生产级高可用集群的跨越。
运行环境要求
- Linux
必需 NVIDIA GPU(运行环境需为带 GPU 的 Kubernetes 集群),具体型号和显存大小取决于所部署的 LLM 模型,未明确指定最低要求。
未说明(取决于 Kubernetes 节点配置及模型大小)

快速开始
vLLM 生产环境栈:用于生产部署 vLLM 的参考架构
| 博客 | 文档 | 生产环境栈 Slack 频道 | LMCache Slack | 兴趣表单 |
最新消息
- 📄 生产环境栈的官方文档已发布!
- ✨ 针对 Lambda Labs、AWS EKS 和 Google GCP 的云部署教程现已上线!
- 🛤️ 2026 年路线图已发布!立即参与讨论!
- 🔥 vLLM 生产环境栈正式发布!请查看我们于 2025 年 1 月 22 日发布的发布博客。
社区活动
我们每两周举行一次社区会议,具体时间如下:
- 每隔一周的周二下午 5:30(太平洋时间)– 添加到日历
欢迎所有人参加!
简介
vLLM 生产环境栈项目提供了一个基于 vLLM 构建推理栈的参考实现,它使您能够:
- 🚀 在不更改任何应用程序代码的情况下,从单个 vLLM 实例扩展到分布式 vLLM 部署
- 💻 通过 Web 仪表板监控各项指标
- 😄 享受请求路由和 KV 缓存卸载带来的性能优势
分步教程
- 如何 安装 Kubernetes(kubectl、helm、minikube 等)?
- 如何 在主流云平台(AWS、GCP、Lambda Labs、Azure)上部署生产环境栈?
- 如何 搭建一个最小化的 vLLM 生产环境栈?
- 如何 自定义 vLLM 配置(可选)?
- 如何 加载您的 LLM 权重?
- 如何 在 vLLM 生产环境栈中运行不同的 LLM?
- 如何 使用 LMCache 启用 KV 缓存卸载?
架构
该栈使用 Helm 进行部署,包含以下关键组件:
- 服务引擎:运行不同 LLM 的 vLLM 引擎。
- 请求路由器:根据路由键或会话 ID 将请求定向到合适的后端,以最大化 KV 缓存的复用。
- 可观测性栈:通过 Prometheus + Grafana 监控后端的各项指标。
路线图
我们正在积极开发此项目,并将很快推出以下功能。敬请期待!
- 基于 vLLM 特定指标的自动伸缩
- 对解耦预填充的支持
- 路由器改进(例如,使用非 Python 语言实现更高效的路由器、KV 缓存感知路由算法、更好的容错能力等)
通过 Helm 部署栈
先决条件
- 一个运行中的带有 GPU 的 Kubernetes (K8s) 环境
- 运行
cd utils && bash install-minikube-cluster.sh - 或者按照我们的教程操作
- 运行
部署
vLLM 生产环境栈可以通过 Helm Chart 部署。克隆仓库到本地并执行以下命令以进行最小化部署:
git clone https://github.com/vllm-project/production-stack.git
cd production-stack/
helm repo add vllm https://vllm-project.github.io/production-stack
helm install vllm vllm/vllm-stack -f tutorials/assets/values-01-minimal-example.yaml
部署后的栈提供了与 vLLM 相同的OpenAI API 接口,可通过 Kubernetes Service 访问。
要验证安装并向栈发送查询,请参阅此教程。
有关自定义 Helm Chart 的更多信息,请参阅 values.yaml 以及我们的其他教程。
卸载
helm uninstall vllm
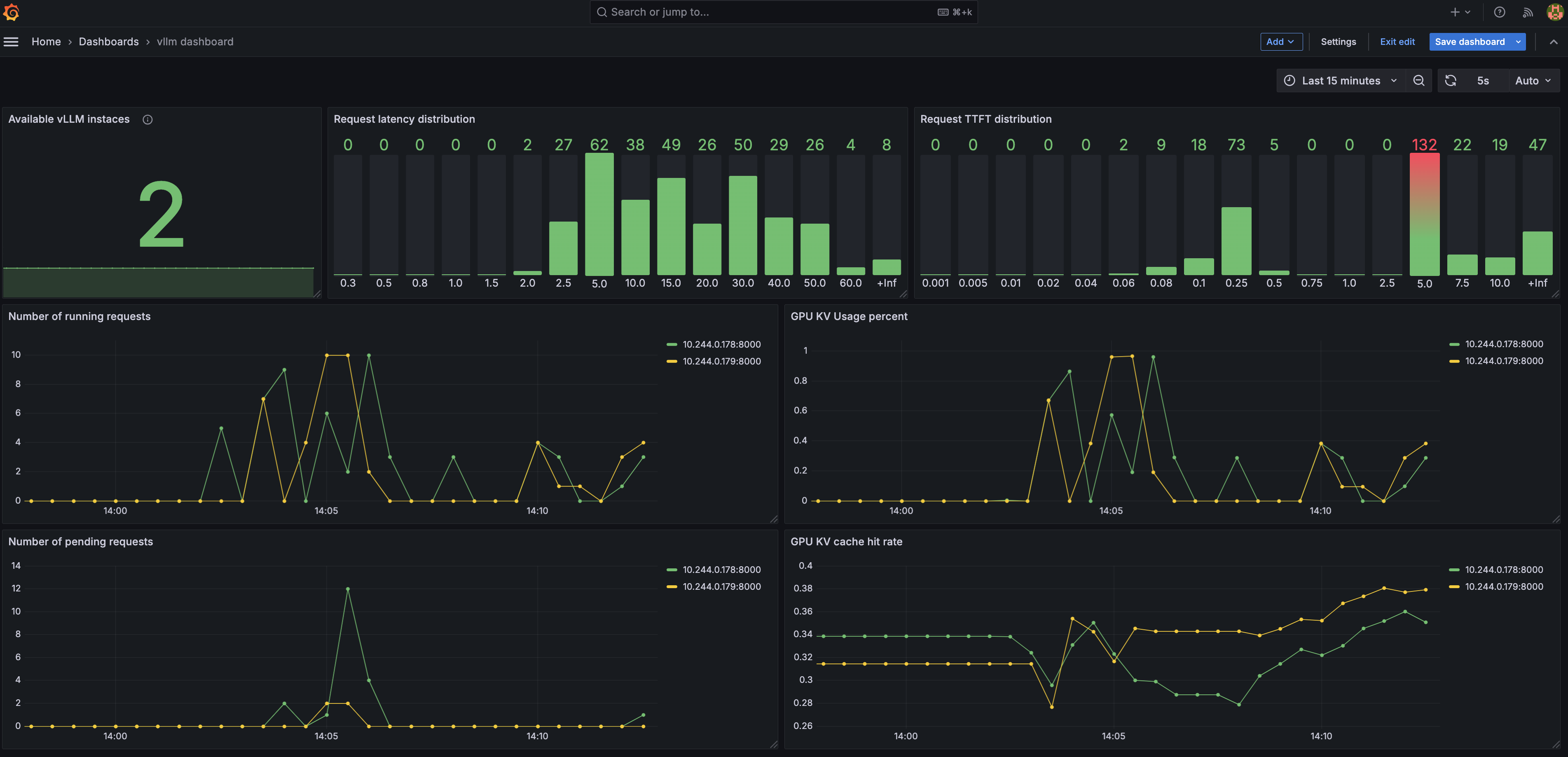
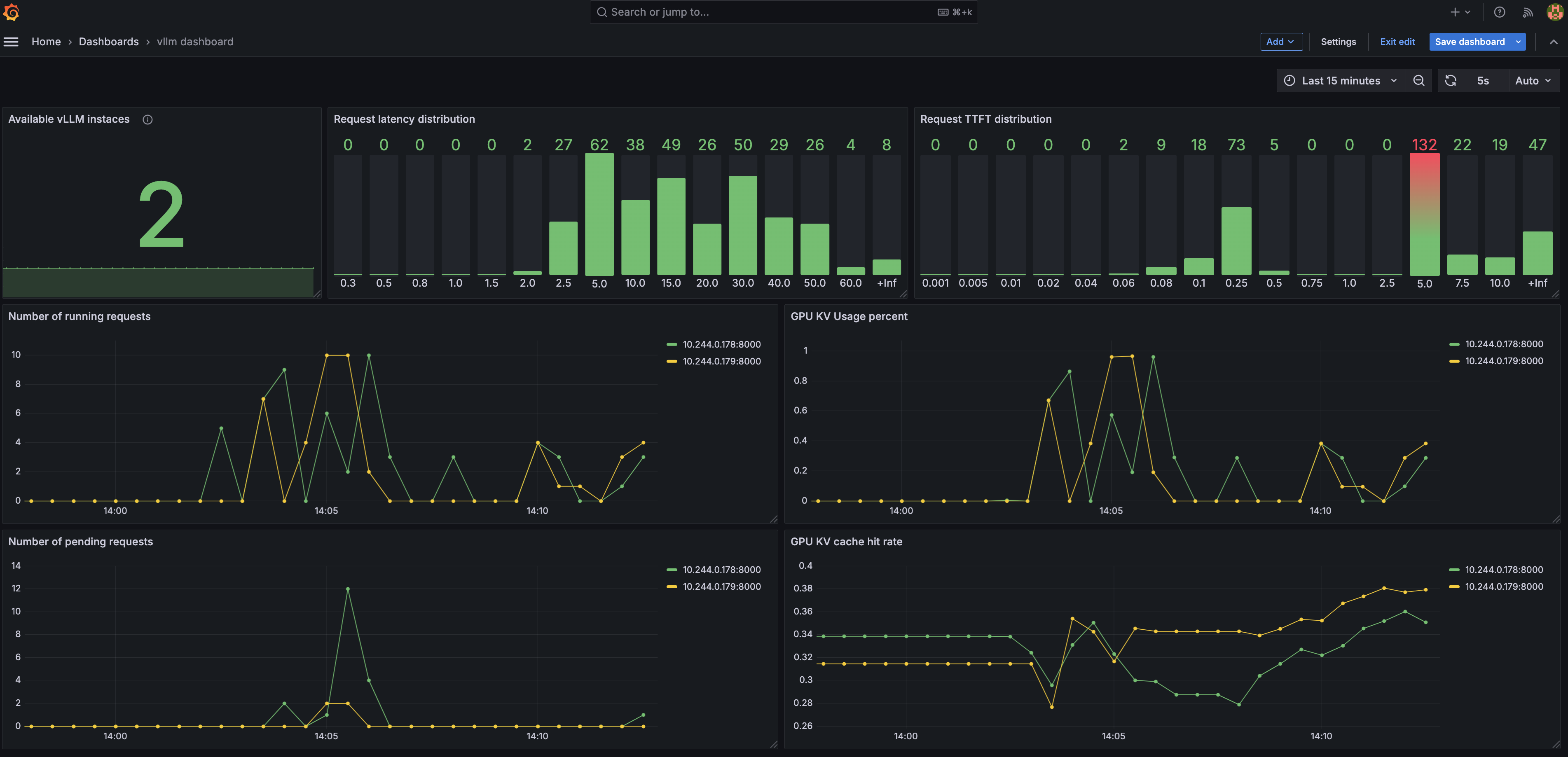
Grafana 仪表板
功能
Grafana 仪表板提供以下洞察:
- 可用 vLLM 实例数:显示健康实例的数量。
- 请求延迟分布:可视化端到端请求延迟。
- 首次 token 时间 (TTFT) 分布:监控生成 token 的响应时间。
- 正在处理的请求数:跟踪每个实例上的活跃请求数。
- 待处理请求数:跟踪等待处理的请求数。
- GPU KV 使用率:监控 GPU KV 缓存的使用情况。
- GPU KV 缓存命中率:显示 GPU KV 缓存的命中率。
配置
详情请参阅 helm/README.md。
路由器
路由器确保请求在后端之间高效分配。它支持:
- 路由到运行不同模型的端点
- 导出每个服务引擎实例的可观测性指标,包括 QPS、首次 token 时间 (TTFT)、待处理/正在处理/已完成请求数以及运行时间
- 通过 Kubernetes API 实现自动服务发现和容错
- 模型别名
- 多种路由算法:
- 轮询路由
- 基于会话 ID 的路由
- 前缀感知路由(开发中)
更多详细信息请参阅 路由器文档。
贡献
我们欢迎并重视任何贡献和合作。请查看 CONTRIBUTING.md 了解如何参与。
许可证
本项目采用 Apache License 2.0 许可证。详细信息请参阅 LICENSE 文件。
赞助商
我们感谢支持我们开发和基准测试工作的赞助商:
如遇任何问题或疑问,请随时提交 issue 或联系我们(@ruizhang0101、@ApostaC、@YuhanLiu11、@Shaoting-Feng)。
版本历史
vllm-stack-0.0.92025/02/19vllm-stack-0.0.82025/02/18vllm-stack-0.0.72025/02/17vllm-stack-0.1.102026/02/27vllm-stack-0.1.92026/01/30vllm-stack-0.1.82025/11/19vllm-stack-0.1.72025/09/03vllm-stack-0.1.62025/07/22vllm-stack-0.1.52025/06/17vllm-stack-0.1.42025/06/05vllm-stack-0.1.32025/05/30vllm-stack-0.1.22025/04/29vllm-stack-0.1.12025/03/19vllm-stack-0.1.02025/03/03vllm-stack-0.0.112025/02/25vllm-stack-0.0.102025/02/19vllm-stack-0.0.62025/02/17vllm-stack-0.0.52025/02/13vllm-stack-0.0.42025/02/11vllm-stack-0.0.32025/02/06相似工具推荐
openclaw
OpenClaw 是一款专为个人打造的本地化 AI 助手,旨在让你在自己的设备上拥有完全可控的智能伙伴。它打破了传统 AI 助手局限于特定网页或应用的束缚,能够直接接入你日常使用的各类通讯渠道,包括微信、WhatsApp、Telegram、Discord、iMessage 等数十种平台。无论你在哪个聊天软件中发送消息,OpenClaw 都能即时响应,甚至支持在 macOS、iOS 和 Android 设备上进行语音交互,并提供实时的画布渲染功能供你操控。 这款工具主要解决了用户对数据隐私、响应速度以及“始终在线”体验的需求。通过将 AI 部署在本地,用户无需依赖云端服务即可享受快速、私密的智能辅助,真正实现了“你的数据,你做主”。其独特的技术亮点在于强大的网关架构,将控制平面与核心助手分离,确保跨平台通信的流畅性与扩展性。 OpenClaw 非常适合希望构建个性化工作流的技术爱好者、开发者,以及注重隐私保护且不愿被单一生态绑定的普通用户。只要具备基础的终端操作能力(支持 macOS、Linux 及 Windows WSL2),即可通过简单的命令行引导完成部署。如果你渴望拥有一个懂你
n8n
n8n 是一款面向技术团队的公平代码(fair-code)工作流自动化平台,旨在让用户在享受低代码快速构建便利的同时,保留编写自定义代码的灵活性。它主要解决了传统自动化工具要么过于封闭难以扩展、要么完全依赖手写代码效率低下的痛点,帮助用户轻松连接 400 多种应用与服务,实现复杂业务流程的自动化。 n8n 特别适合开发者、工程师以及具备一定技术背景的业务人员使用。其核心亮点在于“按需编码”:既可以通过直观的可视化界面拖拽节点搭建流程,也能随时插入 JavaScript 或 Python 代码、调用 npm 包来处理复杂逻辑。此外,n8n 原生集成了基于 LangChain 的 AI 能力,支持用户利用自有数据和模型构建智能体工作流。在部署方面,n8n 提供极高的自由度,支持完全自托管以保障数据隐私和控制权,也提供云端服务选项。凭借活跃的社区生态和数百个现成模板,n8n 让构建强大且可控的自动化系统变得简单高效。
AutoGPT
AutoGPT 是一个旨在让每个人都能轻松使用和构建 AI 的强大平台,核心功能是帮助用户创建、部署和管理能够自动执行复杂任务的连续型 AI 智能体。它解决了传统 AI 应用中需要频繁人工干预、难以自动化长流程工作的痛点,让用户只需设定目标,AI 即可自主规划步骤、调用工具并持续运行直至完成任务。 无论是开发者、研究人员,还是希望提升工作效率的普通用户,都能从 AutoGPT 中受益。开发者可利用其低代码界面快速定制专属智能体;研究人员能基于开源架构探索多智能体协作机制;而非技术背景用户也可直接选用预置的智能体模板,立即投入实际工作场景。 AutoGPT 的技术亮点在于其模块化“积木式”工作流设计——用户通过连接功能块即可构建复杂逻辑,每个块负责单一动作,灵活且易于调试。同时,平台支持本地自托管与云端部署两种模式,兼顾数据隐私与使用便捷性。配合完善的文档和一键安装脚本,即使是初次接触的用户也能在几分钟内启动自己的第一个 AI 智能体。AutoGPT 正致力于降低 AI 应用门槛,让人人都能成为 AI 的创造者与受益者。
stable-diffusion-webui
stable-diffusion-webui 是一个基于 Gradio 构建的网页版操作界面,旨在让用户能够轻松地在本地运行和使用强大的 Stable Diffusion 图像生成模型。它解决了原始模型依赖命令行、操作门槛高且功能分散的痛点,将复杂的 AI 绘图流程整合进一个直观易用的图形化平台。 无论是希望快速上手的普通创作者、需要精细控制画面细节的设计师,还是想要深入探索模型潜力的开发者与研究人员,都能从中获益。其核心亮点在于极高的功能丰富度:不仅支持文生图、图生图、局部重绘(Inpainting)和外绘(Outpainting)等基础模式,还独创了注意力机制调整、提示词矩阵、负向提示词以及“高清修复”等高级功能。此外,它内置了 GFPGAN 和 CodeFormer 等人脸修复工具,支持多种神经网络放大算法,并允许用户通过插件系统无限扩展能力。即使是显存有限的设备,stable-diffusion-webui 也提供了相应的优化选项,让高质量的 AI 艺术创作变得触手可及。
everything-claude-code
everything-claude-code 是一套专为 AI 编程助手(如 Claude Code、Codex、Cursor 等)打造的高性能优化系统。它不仅仅是一组配置文件,而是一个经过长期实战打磨的完整框架,旨在解决 AI 代理在实际开发中面临的效率低下、记忆丢失、安全隐患及缺乏持续学习能力等核心痛点。 通过引入技能模块化、直觉增强、记忆持久化机制以及内置的安全扫描功能,everything-claude-code 能显著提升 AI 在复杂任务中的表现,帮助开发者构建更稳定、更智能的生产级 AI 代理。其独特的“研究优先”开发理念和针对 Token 消耗的优化策略,使得模型响应更快、成本更低,同时有效防御潜在的攻击向量。 这套工具特别适合软件开发者、AI 研究人员以及希望深度定制 AI 工作流的技术团队使用。无论您是在构建大型代码库,还是需要 AI 协助进行安全审计与自动化测试,everything-claude-code 都能提供强大的底层支持。作为一个曾荣获 Anthropic 黑客大奖的开源项目,它融合了多语言支持与丰富的实战钩子(hooks),让 AI 真正成长为懂上
ComfyUI
ComfyUI 是一款功能强大且高度模块化的视觉 AI 引擎,专为设计和执行复杂的 Stable Diffusion 图像生成流程而打造。它摒弃了传统的代码编写模式,采用直观的节点式流程图界面,让用户通过连接不同的功能模块即可构建个性化的生成管线。 这一设计巧妙解决了高级 AI 绘图工作流配置复杂、灵活性不足的痛点。用户无需具备编程背景,也能自由组合模型、调整参数并实时预览效果,轻松实现从基础文生图到多步骤高清修复等各类复杂任务。ComfyUI 拥有极佳的兼容性,不仅支持 Windows、macOS 和 Linux 全平台,还广泛适配 NVIDIA、AMD、Intel 及苹果 Silicon 等多种硬件架构,并率先支持 SDXL、Flux、SD3 等前沿模型。 无论是希望深入探索算法潜力的研究人员和开发者,还是追求极致创作自由度的设计师与资深 AI 绘画爱好者,ComfyUI 都能提供强大的支持。其独特的模块化架构允许社区不断扩展新功能,使其成为当前最灵活、生态最丰富的开源扩散模型工具之一,帮助用户将创意高效转化为现实。