promptfoo
Promptfoo 是一款专为大语言模型(LLM)应用打造的开源测试与安全评估工具。它帮助开发团队告别低效的“试错法”,通过自动化手段系统性地测试提示词(Prompts)、智能体(Agents)及检索增强生成(RAG)系统的表现。
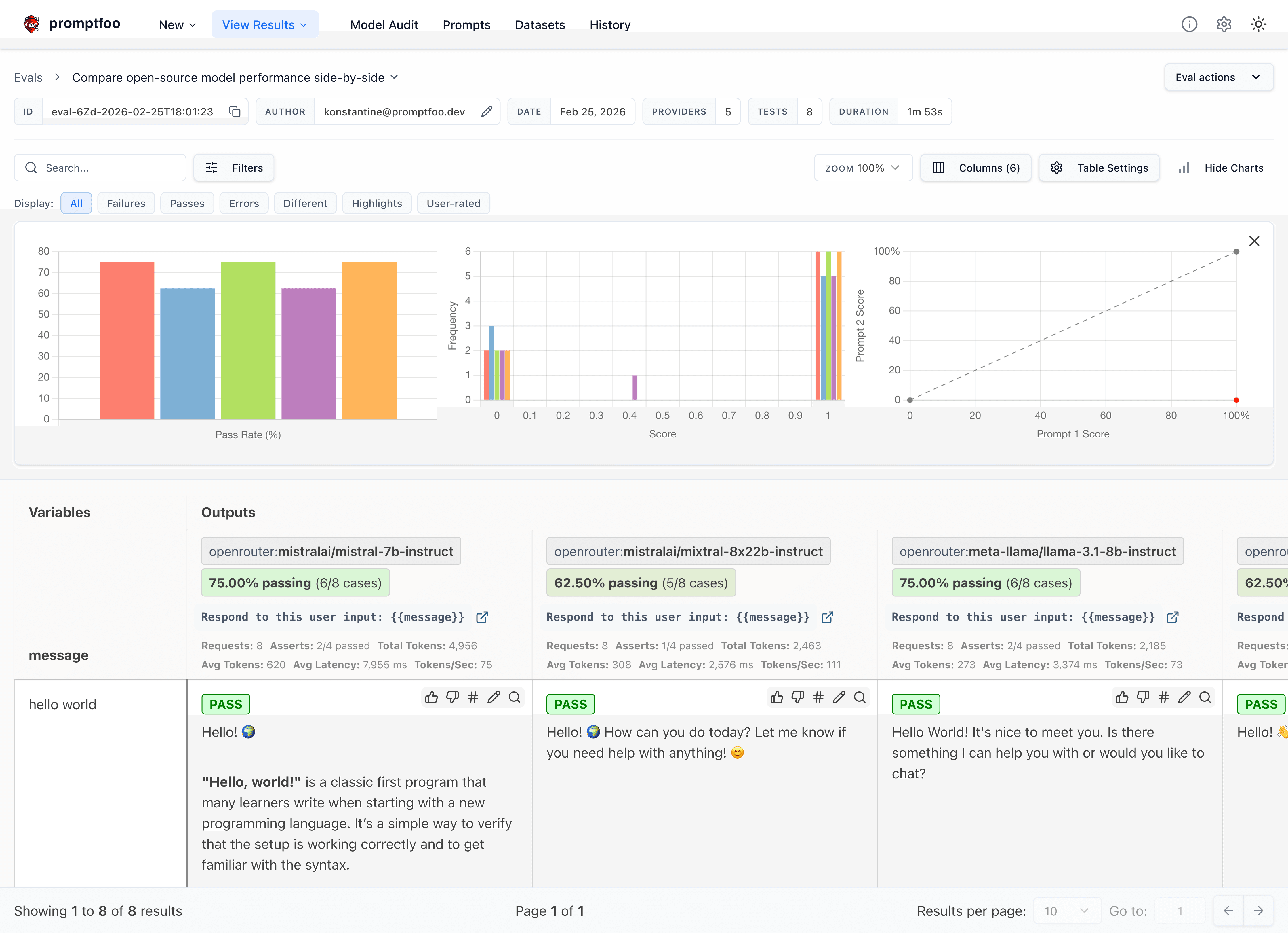
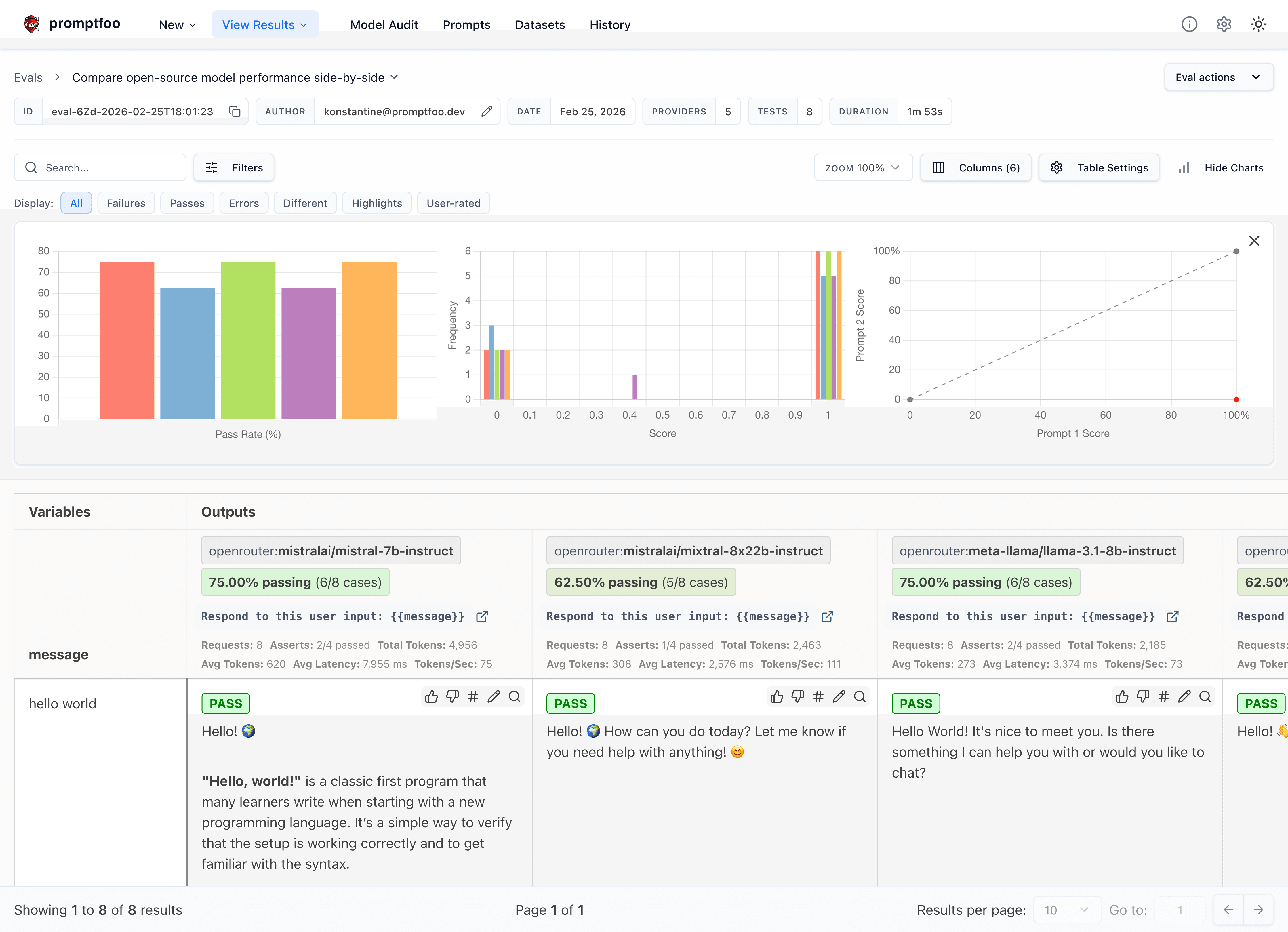
在 AI 应用开发中,模型输出的稳定性、安全性及不同模型间的性能对比往往是难点。Promptfoo 有效解决了这些问题:它不仅支持对 GPT、Claude、Gemini、Llama 等主流模型进行并排基准测试,还能执行专业的“红队测试”(Red Teaming),自动扫描并识别潜在的安全漏洞与合规风险。此外,它能轻松集成到 CI/CD 流程中,确保每次代码提交都经过严格的质量门禁。
这款工具主要面向 AI 应用开发者、算法工程师及安全研究人员。其核心亮点在于“本地优先”的隐私设计理念,所有评估数据均在本地运行,确保敏感提示词不会泄露;同时提供简洁的声明式配置文件,兼顾命令行操作的便捷性与可视化报告的直观性。作为已被 OpenAI 和 Anthropic 等头部机构采用的工具,Promptfoo 正成为构建安全、可靠 AI 产品的基础设施。
使用场景
某电商团队的 AI 客服系统上线前,工程师急需验证提示词在不同模型下的回答质量与安全性,防止出现胡编乱造或泄露用户隐私的情况。
没有 promptfoo 时
- 测试全靠人工逐条对话,覆盖场景有限,难以发现边缘情况下的错误回答。
- 切换 GPT-4、Claude 或本地 Llama 模型对比效果时,需手动复制粘贴提示词,效率极低且容易出错。
- 缺乏自动化安全扫描,无法系统性检测提示词注入、数据泄露等红队攻击风险。
- 每次代码更新后无法自动回归测试,导致线上偶尔出现“智障”回复,只能事后救火。
- 评估结果依赖主观感觉,团队内部对“哪个版本更好”争论不休,缺乏量化数据支撑。
使用 promptfoo 后
- 通过声明式配置文件批量运行数百个测试用例,自动覆盖正常咨询、恶意诱导等多种场景。
- 一键并行调用多个主流模型,生成直观的对比矩阵,快速锁定性价比最优的模型组合。
- 内置红队攻击模块,自动模拟黑客指令扫描漏洞,提前拦截潜在的安全合规风险。
- 将评估流程集成到 CI/CD 流水线,任何提示词修改若导致评分下降,直接阻断合并请求。
- 输出包含准确率、延迟及安全评分的详细报告,让优化决策基于客观指标而非直觉。
promptfoo 将原本耗时数天的黑盒测试转化为分钟级的自动化流程,帮助团队在保障安全的前提下自信地交付高质量 AI 应用。
运行环境要求
- Linux
- macOS
- Windows
未说明
未说明

快速开始
Promptfoo:LLM 评估与红队测试
promptfoo 是一款用于评估和红队测试 LLM 应用的命令行工具及库。告别试错式开发,开始交付安全、可靠的 AI 应用。
官网 · 入门指南 · 红队测试 · 文档 · Discord 社区
Promptfoo 现已成为 OpenAI 的一部分。Promptfoo 仍保持开源,并采用 MIT 许可证。请阅读 公司公告。
快速开始
npm install -g promptfoo
promptfoo init --example getting-started
此外,您也可以通过 brew install promptfoo 或 pip install promptfoo 进行安装。如果您不想全局安装,也可以使用 npx promptfoo@latest 来运行任何命令。
大多数 LLM 提供商都需要 API 密钥。请将您的密钥设置为环境变量:
export OPENAI_API_KEY=sk-abc123
进入示例目录后,您可以运行评估并查看结果:
cd getting-started
promptfoo eval
promptfoo view
更多内容请参阅 入门指南(评估)或 红队测试指南(漏洞扫描)。
使用 Promptfoo 能做什么?
- 测试您的提示词和模型,借助 自动化评估
- 保护您的 LLM 应用,通过 红队测试 和漏洞扫描
- 对比不同模型,如 OpenAI、Anthropic、Azure、Bedrock、Ollama 等 更多支持的提供商
- 在 CI/CD 中自动化检查,详见 CI/CD 集成
- 审查拉取请求,利用 代码扫描 发现与 LLM 相关的安全和合规问题
- 与团队共享结果
以下是实际操作效果:
它同样可以在命令行中使用:
此外,它还能生成 安全漏洞报告:
为什么选择 Promptfoo?
- 开发者友好:速度快,支持实时重载和缓存等功能
- 私密性:LLM 评估完全在本地运行,您的提示词不会离开您的设备
- 灵活性:兼容任何 LLM API 和编程语言
- 实战验证:已为生产环境中服务超过 1000 万用户的 LLM 应用提供支持
- 数据驱动:基于指标而非直觉做出决策
- 开源:采用 MIT 许可证,拥有活跃的社区
了解更多
参与贡献
我们欢迎所有贡献!请查看我们的 贡献指南 开始参与。
加入我们的 Discord 社区,获取帮助和交流讨论。
版本历史
code-scan-action-0.1.52026/04/140.121.52026/04/140.121.42026/04/110.121.32026/03/240.121.22026/03/120.121.12026/03/090.121.02026/03/090.120.272026/03/060.120.262026/03/030.120.252026/02/180.120.242026/02/100.120.232026/02/060.120.222026/02/040.120.212026/02/030.120.202026/01/290.120.192026/01/280.120.182026/01/280.120.172026/01/230.120.162026/01/210.120.152026/01/20常见问题
相似工具推荐
openclaw
OpenClaw 是一款专为个人打造的本地化 AI 助手,旨在让你在自己的设备上拥有完全可控的智能伙伴。它打破了传统 AI 助手局限于特定网页或应用的束缚,能够直接接入你日常使用的各类通讯渠道,包括微信、WhatsApp、Telegram、Discord、iMessage 等数十种平台。无论你在哪个聊天软件中发送消息,OpenClaw 都能即时响应,甚至支持在 macOS、iOS 和 Android 设备上进行语音交互,并提供实时的画布渲染功能供你操控。 这款工具主要解决了用户对数据隐私、响应速度以及“始终在线”体验的需求。通过将 AI 部署在本地,用户无需依赖云端服务即可享受快速、私密的智能辅助,真正实现了“你的数据,你做主”。其独特的技术亮点在于强大的网关架构,将控制平面与核心助手分离,确保跨平台通信的流畅性与扩展性。 OpenClaw 非常适合希望构建个性化工作流的技术爱好者、开发者,以及注重隐私保护且不愿被单一生态绑定的普通用户。只要具备基础的终端操作能力(支持 macOS、Linux 及 Windows WSL2),即可通过简单的命令行引导完成部署。如果你渴望拥有一个懂你
stable-diffusion-webui
stable-diffusion-webui 是一个基于 Gradio 构建的网页版操作界面,旨在让用户能够轻松地在本地运行和使用强大的 Stable Diffusion 图像生成模型。它解决了原始模型依赖命令行、操作门槛高且功能分散的痛点,将复杂的 AI 绘图流程整合进一个直观易用的图形化平台。 无论是希望快速上手的普通创作者、需要精细控制画面细节的设计师,还是想要深入探索模型潜力的开发者与研究人员,都能从中获益。其核心亮点在于极高的功能丰富度:不仅支持文生图、图生图、局部重绘(Inpainting)和外绘(Outpainting)等基础模式,还独创了注意力机制调整、提示词矩阵、负向提示词以及“高清修复”等高级功能。此外,它内置了 GFPGAN 和 CodeFormer 等人脸修复工具,支持多种神经网络放大算法,并允许用户通过插件系统无限扩展能力。即使是显存有限的设备,stable-diffusion-webui 也提供了相应的优化选项,让高质量的 AI 艺术创作变得触手可及。
everything-claude-code
everything-claude-code 是一套专为 AI 编程助手(如 Claude Code、Codex、Cursor 等)打造的高性能优化系统。它不仅仅是一组配置文件,而是一个经过长期实战打磨的完整框架,旨在解决 AI 代理在实际开发中面临的效率低下、记忆丢失、安全隐患及缺乏持续学习能力等核心痛点。 通过引入技能模块化、直觉增强、记忆持久化机制以及内置的安全扫描功能,everything-claude-code 能显著提升 AI 在复杂任务中的表现,帮助开发者构建更稳定、更智能的生产级 AI 代理。其独特的“研究优先”开发理念和针对 Token 消耗的优化策略,使得模型响应更快、成本更低,同时有效防御潜在的攻击向量。 这套工具特别适合软件开发者、AI 研究人员以及希望深度定制 AI 工作流的技术团队使用。无论您是在构建大型代码库,还是需要 AI 协助进行安全审计与自动化测试,everything-claude-code 都能提供强大的底层支持。作为一个曾荣获 Anthropic 黑客大奖的开源项目,它融合了多语言支持与丰富的实战钩子(hooks),让 AI 真正成长为懂上
ComfyUI
ComfyUI 是一款功能强大且高度模块化的视觉 AI 引擎,专为设计和执行复杂的 Stable Diffusion 图像生成流程而打造。它摒弃了传统的代码编写模式,采用直观的节点式流程图界面,让用户通过连接不同的功能模块即可构建个性化的生成管线。 这一设计巧妙解决了高级 AI 绘图工作流配置复杂、灵活性不足的痛点。用户无需具备编程背景,也能自由组合模型、调整参数并实时预览效果,轻松实现从基础文生图到多步骤高清修复等各类复杂任务。ComfyUI 拥有极佳的兼容性,不仅支持 Windows、macOS 和 Linux 全平台,还广泛适配 NVIDIA、AMD、Intel 及苹果 Silicon 等多种硬件架构,并率先支持 SDXL、Flux、SD3 等前沿模型。 无论是希望深入探索算法潜力的研究人员和开发者,还是追求极致创作自由度的设计师与资深 AI 绘画爱好者,ComfyUI 都能提供强大的支持。其独特的模块化架构允许社区不断扩展新功能,使其成为当前最灵活、生态最丰富的开源扩散模型工具之一,帮助用户将创意高效转化为现实。
gemini-cli
gemini-cli 是一款由谷歌推出的开源 AI 命令行工具,它将强大的 Gemini 大模型能力直接集成到用户的终端环境中。对于习惯在命令行工作的开发者而言,它提供了一条从输入提示词到获取模型响应的最短路径,无需切换窗口即可享受智能辅助。 这款工具主要解决了开发过程中频繁上下文切换的痛点,让用户能在熟悉的终端界面内直接完成代码理解、生成、调试以及自动化运维任务。无论是查询大型代码库、根据草图生成应用,还是执行复杂的 Git 操作,gemini-cli 都能通过自然语言指令高效处理。 它特别适合广大软件工程师、DevOps 人员及技术研究人员使用。其核心亮点包括支持高达 100 万 token 的超长上下文窗口,具备出色的逻辑推理能力;内置 Google 搜索、文件操作及 Shell 命令执行等实用工具;更独特的是,它支持 MCP(模型上下文协议),允许用户灵活扩展自定义集成,连接如图像生成等外部能力。此外,个人谷歌账号即可享受免费的额度支持,且项目基于 Apache 2.0 协议完全开源,是提升终端工作效率的理想助手。
markitdown
MarkItDown 是一款由微软 AutoGen 团队打造的轻量级 Python 工具,专为将各类文件高效转换为 Markdown 格式而设计。它支持 PDF、Word、Excel、PPT、图片(含 OCR)、音频(含语音转录)、HTML 乃至 YouTube 链接等多种格式的解析,能够精准提取文档中的标题、列表、表格和链接等关键结构信息。 在人工智能应用日益普及的今天,大语言模型(LLM)虽擅长处理文本,却难以直接读取复杂的二进制办公文档。MarkItDown 恰好解决了这一痛点,它将非结构化或半结构化的文件转化为模型“原生理解”且 Token 效率极高的 Markdown 格式,成为连接本地文件与 AI 分析 pipeline 的理想桥梁。此外,它还提供了 MCP(模型上下文协议)服务器,可无缝集成到 Claude Desktop 等 LLM 应用中。 这款工具特别适合开发者、数据科学家及 AI 研究人员使用,尤其是那些需要构建文档检索增强生成(RAG)系统、进行批量文本分析或希望让 AI 助手直接“阅读”本地文件的用户。虽然生成的内容也具备一定可读性,但其核心优势在于为机器