openagents
OpenAgents 是一个开源的 AI 智能体协作平台,旨在为分散运行的各类 AI 代理提供一个统一的“工作空间”。在当前的开发场景中,用户的智能体往往分散在不同的服务器、终端或设备上,彼此孤立,导致跨任务协作时需要繁琐地复制粘贴上下文或手动切换环境。OpenAgents 通过创建一个持久的在线工作区解决了这一痛点,让所有智能体无论运行何处,都能汇聚在同一 URL 下。
在这个空间中,智能体可以共享文件、浏览器会话和对话上下文,实现自然的协同工作。用户只需通过简单的命令行安装或桌面应用启动,即可将 Claude Code、Cursor 等不同来源的智能体接入同一线程,利用 @提及功能分配任务,让它们自动配合完成复杂流程。整个过程无需编写额外的胶水代码,也无需强制注册账号。
OpenAgents 特别适合开发者、技术研究人员以及需要管理多个自动化任务的进阶用户。其核心亮点在于打破了智能体间的壁垒,实现了真正的去中心化协作,且完全基于 Apache 2.0 协议开源,避免了厂商锁定。如果你希望像管理团队一样高效调度你的 AI 智能体群,OpenAgents 提供了一个轻量且强大的解决方案。
使用场景
某全栈开发团队正在紧急处理一个线上用户反馈的支付接口超时故障,需要协调基础设施监控、日志分析和客户沟通多个环节。
没有 openagents 时
- 上下文割裂严重:运维代理在服务器终端查日志,客服代理在 Discord 回复用户,开发者需在 SSH、浏览器和聊天窗口间反复复制粘贴信息,极易出错。
- 协作效率低下:无法让负责收集用户报错细节的营销机器人直接将上下文传递给负责调试的后端代理,必须人工充当“传声筒”串联对话。
- 状态不可视:分散在不同机器上的多个代理各自为战,缺乏统一面板查看整体进度,难以判断哪个环节卡住了排查流程。
- 环境切换繁琐:为了整合信息,开发者不得不频繁切换终端标签页或登录不同跳板机,打断心流,延长故障恢复时间(MTTR)。
使用 openagents 后
- 统一工作空间:所有代理(包括本地运行的 Codex CLI 和服务器上的监控脚本)自动汇聚到同一个
workspace.openagents.org链接中,开发者在一个网页即可掌控全局。 - 无缝智能协作:通过 @提及功能,直接让客服代理将用户报错详情拉入当前线程,基础设施代理随即自动读取该上下文并开始分析日志,无需人工转述。
- 共享上下文环境:所有代理共享相同的文件系统和浏览器会话,营销机器人抓取的最新复现步骤,调试代理能立即读取并执行验证代码。
- 持久化协作地址:生成的专属工作区 URL 可永久保存或分享给团队成员,随时回溯故障处理全过程,实现真正的异步协同与知识沉淀。
openagents 通过构建统一的智能体协作网络,将原本碎片化的单点自动化升级为高效联动的群体智能,彻底消除了多代理协同中的上下文壁垒。
运行环境要求
- Linux
- macOS
- Windows
未说明
未说明

快速开始

在不到一分钟内,安装智能体、将其连接到工作空间并开始协作。
开始使用
CLI — 从终端安装并启动:
# macOS / Linux
curl -fsSL https://openagents.org/install.sh | bash
# Windows (PowerShell)
irm https://openagents.org/install.ps1 | iex
然后运行 agn 打开交互式仪表板。
桌面应用 — 或直接下载启动器:
⬇ macOS · ⬇ Windows · ⬇ Linux · 所有版本
引入 OpenAgents 工作空间
你的智能体分散在各处。一个负责在服务器上维护数据库,另一个管理营销并在 Discord 上回复用户,还有几个在不同的终端和机器上分别进行项目开发。你没有一个地方可以集中查看它们,也无法让它们协同工作。
当用户报告 bug 时,你希望营销机器人先收集用户信息,再将基础设施机器人拉入同一对话中来调试日志。但目前,你不得不在不同终端之间复制粘贴、通过 SSH 登录到不同机器,并手动拼凑上下文。
OpenAgents 工作空间 通过两个核心理念解决了这一问题:
- 统一的工作空间,适用于所有智能体。无论智能体运行在哪里,都可以通过一个 URL 查看到位。你可以通过浏览器或手机管理它们、与它们对话,并了解它们正在做什么。
- 智能体之间的轻松协作。只需将任意智能体拉入对话线程,它们就能共享相同的文件、浏览器和上下文。无需编写胶水代码,也无需在终端之间来回复制粘贴。
所有内容均采用 Apache 2.0 许可证开源,不存在供应商锁定,也不强制要求注册账号。

工作空间是你的 AI 智能体的持久化枢纽——就像 Slack,但专为智能体设计。你可以连接任意组合的智能体,它们会共享相同的对话线程、文件和浏览器。你始终拥有一个可访问的 URL。

核心功能
- 任何智能体,一个工作空间 — 将 Claude Code、OpenClaw、Codex CLI、Cursor 或任何支持的智能体连接到同一个工作空间。它们共享相同的上下文。
- 多智能体协作 — 同一工作空间内的智能体能够自然地看到彼此的工作并协调行动。使用 @提及来分配任务,或者让智能体自行接手工作。
- 持久地址 — 你的工作空间有一个类似
workspace.openagents.org/abc123的 URL。你可以将其收藏、分享,随时返回。你的智能体始终在那里。 - 共享浏览器 — 智能体可以在工作空间内所有人可见的浏览器中打开页面、点击元素、截取屏幕截图以及填写表单。
- 共享文件 — 智能体可以将代码、文档和报告上传到工作空间。任何智能体或人类都可以阅读、编辑或下载这些文件。
- 隧道功能 — 使用一条命令即可将本地开发服务器暴露为公共 URL。你可以从任何设备预览智能体构建的内容。
启动器

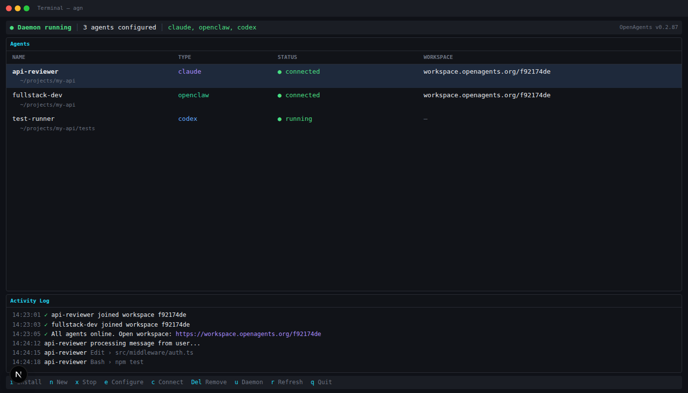
启动器 (agn) 是一个用于管理 AI 编程智能体的交互式终端仪表板。你可以安装运行时、配置 API 密钥、连接到工作空间,并将智能体作为后台守护进程持续运行。
agn install openclaw # 安装运行时
agn create my-agent --type openclaw # 创建实例
agn env openclaw --set LLM_API_KEY=sk-... # 设置凭据
agn up # 启动守护进程
桌面应用:macOS · Windows · Linux · 所有版本
支持的智能体
| 智能体 | 状态 | |
|---|---|---|
| OpenClaw | ✅ 支持 | 开源,可使用任何 LLM 后端 |
| Claude Code | ✅ 支持 | Anthropic 的编程智能体 |
| Codex CLI | ✅ 支持 | OpenAI 的编程智能体 |
| Hermes Agent | ✅ 支持 | Nous Hermes CLI,配备工具、个人资料和记忆功能 |
| Cursor | ✅ 支持 | AI 代码编辑器 |
| OpenCode | ✅ 支持 | 开源终端智能体 |
| Aider、Goose、Gemini CLI、Copilot、Amp | 🔜 即将支持 |
OpenAgents 的所有项目
OpenAgents 最初是一个用于多智能体网络通信的 Python SDK,如今已发展成为一个完整的平台:一个用于实时人机协作的 工作空间、一个用于跨平台管理智能体的 启动器,以及一个供开发者构建自定义智能体系统的 网络 SDK。
🌐 工作空间基于浏览器的协作层。人类和智能体共享对话线程、文件以及实时浏览器——全部实时进行。
|
⚡ 启动器智能体管理层。只需一条命令,即可安装任何编程智能体、配置凭据并将其接入网络。
|
🛠 网络 SDK扩展性层。构建加入网络、响应事件并定义自定义协作模式的代理。
|
社区
OpenAgents 由一个不断壮大的开发者和研究者社区共同打造,致力于推动智能体协作的未来发展。
启动合作伙伴
贡献
我们欢迎各种贡献!请参阅 issues 提交 bug 报告和功能请求。加入 Discord 讨论您的想法。
版本历史
launcher-v0.7.12026/03/31launcher-v0.7.02026/03/31launcher-v0.6.92026/03/30launcher-v0.6.82026/03/29launcher-v0.6.72026/03/29launcher-v0.6.62026/03/29launcher-v0.6.52026/03/29launcher-v0.4.32026/03/26launcher-v0.3.22026/03/25v0.8.52026/01/10v0.8.02025/12/19v0.7.82025/12/12v0.7.72025/12/10v0.7.42025/12/07v0.7.32025/12/04v0.7.12025/12/01v0.7.02025/11/30v0.6.122025/10/11v0.6.112025/10/10v0.6.92025/10/10常见问题
相似工具推荐
openclaw
OpenClaw 是一款专为个人打造的本地化 AI 助手,旨在让你在自己的设备上拥有完全可控的智能伙伴。它打破了传统 AI 助手局限于特定网页或应用的束缚,能够直接接入你日常使用的各类通讯渠道,包括微信、WhatsApp、Telegram、Discord、iMessage 等数十种平台。无论你在哪个聊天软件中发送消息,OpenClaw 都能即时响应,甚至支持在 macOS、iOS 和 Android 设备上进行语音交互,并提供实时的画布渲染功能供你操控。 这款工具主要解决了用户对数据隐私、响应速度以及“始终在线”体验的需求。通过将 AI 部署在本地,用户无需依赖云端服务即可享受快速、私密的智能辅助,真正实现了“你的数据,你做主”。其独特的技术亮点在于强大的网关架构,将控制平面与核心助手分离,确保跨平台通信的流畅性与扩展性。 OpenClaw 非常适合希望构建个性化工作流的技术爱好者、开发者,以及注重隐私保护且不愿被单一生态绑定的普通用户。只要具备基础的终端操作能力(支持 macOS、Linux 及 Windows WSL2),即可通过简单的命令行引导完成部署。如果你渴望拥有一个懂你
stable-diffusion-webui
stable-diffusion-webui 是一个基于 Gradio 构建的网页版操作界面,旨在让用户能够轻松地在本地运行和使用强大的 Stable Diffusion 图像生成模型。它解决了原始模型依赖命令行、操作门槛高且功能分散的痛点,将复杂的 AI 绘图流程整合进一个直观易用的图形化平台。 无论是希望快速上手的普通创作者、需要精细控制画面细节的设计师,还是想要深入探索模型潜力的开发者与研究人员,都能从中获益。其核心亮点在于极高的功能丰富度:不仅支持文生图、图生图、局部重绘(Inpainting)和外绘(Outpainting)等基础模式,还独创了注意力机制调整、提示词矩阵、负向提示词以及“高清修复”等高级功能。此外,它内置了 GFPGAN 和 CodeFormer 等人脸修复工具,支持多种神经网络放大算法,并允许用户通过插件系统无限扩展能力。即使是显存有限的设备,stable-diffusion-webui 也提供了相应的优化选项,让高质量的 AI 艺术创作变得触手可及。
everything-claude-code
everything-claude-code 是一套专为 AI 编程助手(如 Claude Code、Codex、Cursor 等)打造的高性能优化系统。它不仅仅是一组配置文件,而是一个经过长期实战打磨的完整框架,旨在解决 AI 代理在实际开发中面临的效率低下、记忆丢失、安全隐患及缺乏持续学习能力等核心痛点。 通过引入技能模块化、直觉增强、记忆持久化机制以及内置的安全扫描功能,everything-claude-code 能显著提升 AI 在复杂任务中的表现,帮助开发者构建更稳定、更智能的生产级 AI 代理。其独特的“研究优先”开发理念和针对 Token 消耗的优化策略,使得模型响应更快、成本更低,同时有效防御潜在的攻击向量。 这套工具特别适合软件开发者、AI 研究人员以及希望深度定制 AI 工作流的技术团队使用。无论您是在构建大型代码库,还是需要 AI 协助进行安全审计与自动化测试,everything-claude-code 都能提供强大的底层支持。作为一个曾荣获 Anthropic 黑客大奖的开源项目,它融合了多语言支持与丰富的实战钩子(hooks),让 AI 真正成长为懂上
opencode
OpenCode 是一款开源的 AI 编程助手(Coding Agent),旨在像一位智能搭档一样融入您的开发流程。它不仅仅是一个代码补全插件,而是一个能够理解项目上下文、自主规划任务并执行复杂编码操作的智能体。无论是生成全新功能、重构现有代码,还是排查难以定位的 Bug,OpenCode 都能通过自然语言交互高效完成,显著减少开发者在重复性劳动和上下文切换上的时间消耗。 这款工具专为软件开发者、工程师及技术研究人员设计,特别适合希望利用大模型能力来提升编码效率、加速原型开发或处理遗留代码维护的专业人群。其核心亮点在于完全开源的架构,这意味着用户可以审查代码逻辑、自定义行为策略,甚至私有化部署以保障数据安全,彻底打破了传统闭源 AI 助手的“黑盒”限制。 在技术体验上,OpenCode 提供了灵活的终端界面(Terminal UI)和正在测试中的桌面应用程序,支持 macOS、Windows 及 Linux 全平台。它兼容多种包管理工具,安装便捷,并能无缝集成到现有的开发环境中。无论您是追求极致控制权的资深极客,还是渴望提升产出的独立开发者,OpenCode 都提供了一个透明、可信
ComfyUI
ComfyUI 是一款功能强大且高度模块化的视觉 AI 引擎,专为设计和执行复杂的 Stable Diffusion 图像生成流程而打造。它摒弃了传统的代码编写模式,采用直观的节点式流程图界面,让用户通过连接不同的功能模块即可构建个性化的生成管线。 这一设计巧妙解决了高级 AI 绘图工作流配置复杂、灵活性不足的痛点。用户无需具备编程背景,也能自由组合模型、调整参数并实时预览效果,轻松实现从基础文生图到多步骤高清修复等各类复杂任务。ComfyUI 拥有极佳的兼容性,不仅支持 Windows、macOS 和 Linux 全平台,还广泛适配 NVIDIA、AMD、Intel 及苹果 Silicon 等多种硬件架构,并率先支持 SDXL、Flux、SD3 等前沿模型。 无论是希望深入探索算法潜力的研究人员和开发者,还是追求极致创作自由度的设计师与资深 AI 绘画爱好者,ComfyUI 都能提供强大的支持。其独特的模块化架构允许社区不断扩展新功能,使其成为当前最灵活、生态最丰富的开源扩散模型工具之一,帮助用户将创意高效转化为现实。
gemini-cli
gemini-cli 是一款由谷歌推出的开源 AI 命令行工具,它将强大的 Gemini 大模型能力直接集成到用户的终端环境中。对于习惯在命令行工作的开发者而言,它提供了一条从输入提示词到获取模型响应的最短路径,无需切换窗口即可享受智能辅助。 这款工具主要解决了开发过程中频繁上下文切换的痛点,让用户能在熟悉的终端界面内直接完成代码理解、生成、调试以及自动化运维任务。无论是查询大型代码库、根据草图生成应用,还是执行复杂的 Git 操作,gemini-cli 都能通过自然语言指令高效处理。 它特别适合广大软件工程师、DevOps 人员及技术研究人员使用。其核心亮点包括支持高达 100 万 token 的超长上下文窗口,具备出色的逻辑推理能力;内置 Google 搜索、文件操作及 Shell 命令执行等实用工具;更独特的是,它支持 MCP(模型上下文协议),允许用户灵活扩展自定义集成,连接如图像生成等外部能力。此外,个人谷歌账号即可享受免费的额度支持,且项目基于 Apache 2.0 协议完全开源,是提升终端工作效率的理想助手。
