voltagent
VoltAgent 是一个端到端的 AI 智能体工程平台,旨在帮助开发者高效构建、部署并运维生产级的 AI 应用。它由两部分组成:基于 TypeScript 的开源核心框架,以及提供可视化监控与管理的 VoltOps 控制台(支持云端或自托管)。
在开发复杂的 AI 智能体时,团队常面临记忆管理、多步工作流编排、多模型切换及系统可观测性不足等挑战。VoltAgent 通过模块化设计解决了这些痛点,让开发者既能拥有完全的代码控制权,又能获得企业级的运营视野。
该平台特别适合熟悉 JavaScript/TypeScript 的软件开发者和工程师,尤其是那些需要构建具备长期记忆、复杂工具调用或多智能体协作系统的技术团队。其独特亮点包括:声明式的工作流引擎,让自动化流程更清晰;内置对 Model Context Protocol (MCP) 的支持,无缝连接外部工具;灵活的 LLM 提供商适配,只需修改配置即可切换模型;以及可恢复的流式传输技术,确保用户在中断后能继续接收响应。此外,VoltOps 控制台还提供了从评估、提示词管理到安全护栏的一站式运维能力,让 AI 应用的落地更加稳健可靠。
使用场景
某电商技术团队正在构建一个能处理复杂售后流程(如退货、换货、赔偿协商)的多智能体客服系统,需协调查询订单、调用物流接口及生成安抚话术等多个环节。
没有 voltagent 时
- 流程编排混乱:开发者需手动编写大量胶水代码来串联多个专用 Agent,状态管理困难,一旦中间步骤失败很难恢复。
- 供应商锁定风险:硬编码了特定大模型厂商的 SDK,若想切换至更便宜的模型或尝试新模型,必须重构核心业务逻辑。
- 上下文记忆缺失:Agent 无法在跨轮次对话中持久化存储用户关键信息(如订单号、诉求细节),导致用户需重复陈述问题。
- 运维黑盒:缺乏统一的观测面板,无法追踪 Agent 的决策路径、工具调用耗时及错误原因,线上排查如同“盲人摸象”。
- 工具集成繁琐:每次新增内部 API 作为工具时,都要重复编写类型校验和错误处理逻辑,开发效率低下。
使用 voltagent 后
- 声明式工作流:利用 Workflow Engine 以声明式方式定义多步自动化流程,内置容错机制,任务中断后可自动从断点恢复。
- 模型无缝切换:通过配置文件即可在 OpenAI、Anthropic 等提供商间自由切换,底层 Agent 逻辑无需任何改动。
- 持久化记忆支持:直接挂载 Memory 适配器,Agent 能自动记住跨会话的用户上下文,提供连贯的个性化服务。
- 全链路可观测:依托 VoltOps Console 实时监控 Agent 运行轨迹、评估效果及资源消耗,快速定位并优化异常节点。
- 类型安全工具链:基于 Zod 定义类型安全的工具注册表,自动处理参数校验与生命周期,大幅降低集成门槛。
voltagent 让团队从繁琐的基础设施搭建中解放出来,专注于业务逻辑创新,实现了生产级多智能体系统的高效交付与稳定运营。
运行环境要求
- Linux
- macOS
- Windows
未说明
未说明

快速开始
⭐ 喜欢我们的工作吗?请给我们点个赞吧 ⬆️
VoltAgent 是一个端到端的 AI 智能体工程平台,主要由两部分组成:
- 开源 TypeScript 框架:内存、RAG、护栏、工具、MCP、语音、工作流等。
- VoltOps 控制台
云端自托管:可观测性、自动化、部署、评估、护栏、提示词等。
通过该平台,您可以完全掌控代码来构建智能体,并以生产就绪的方式进行部署和运维。
核心 TypeScript 框架
借助这个开源框架,您可以在连接任何 AI 提供商的同时,构建具备记忆、工具和多步工作流的智能体。您还可以创建复杂的多智能体系统,让各个专业智能体在主管的协调下协同工作。
- 核心运行时 (
@voltagent/core):在一个地方定义具有类型化角色、工具、记忆和模型提供商的智能体,使一切井然有序。 - 工作流引擎:以声明式方式描述多步骤自动化流程,而无需手动拼接自定义控制流。
- 主管与子智能体:在主管运行时下运行一组专业智能体,由主管负责任务分配并保持同步。
- 工具注册表 和 MCP:交付带有生命周期钩子和取消功能的 Zod 类型化工具,并可无需额外胶水代码即可连接到 Model Context Protocol 服务器。
- LLM 兼容性:只需更改配置即可在 OpenAI、Anthropic、Google 等提供商之间切换,而无需重写智能体逻辑。
- 记忆:附加持久化的记忆适配器,使智能体能够在多次运行中记住重要上下文。
- 可恢复流式传输:允许客户端在刷新后重新连接到正在进行的流,并继续接收相同的响应。
- 检索与 RAG:接入检索智能体,从您的数据源中提取事实,并在模型回答之前对响应进行接地处理(RAG)。
- VoltAgent 知识库:使用托管的 RAG 服务进行文档摄取、分块、嵌入和搜索。
- 语音:通过 OpenAI、ElevenLabs 或自定义语音提供商为智能体添加文本转语音和语音转文本功能。
- 护栏:在运行时拦截并验证智能体的输入或输出,以执行内容政策和安全规则。
- 评估:在工作流中同时运行智能体评估套件,以衡量和改进智能体的行为。
MCP 服务器 (@voltagent/mcp-docs-server)
您可以使用 MCP 服务器 @voltagent/mcp-docs-server 来教会您的 LLM 如何使用 VoltAgent 构建 AI 驱动的编码助手,例如 Claude、Cursor 或 Windsurf。这样,AI 助手就可以在您编写代码时直接访问 VoltAgent 的文档、示例和变更日志。
⚡ 快速入门
使用 create-voltagent-app CLI 工具,几秒钟内即可创建一个新的 VoltAgent 项目:
npm create voltagent-app@latest
该命令会引导您完成设置。
您将在 src/index.ts 中看到启动代码,其中现在注册了一个代理以及位于 src/workflows/index.ts 中的完整工作流示例。
import { VoltAgent, Agent, Memory } from "@voltagent/core";
import { LibSQLMemoryAdapter } from "@voltagent/libsql";
import { createPinoLogger } from "@voltagent/logger";
import { honoServer } from "@voltagent/server-hono";
import { openai } from "@ai-sdk/openai";
import { expenseApprovalWorkflow } from "./workflows";
import { weatherTool } from "./tools";
// 创建日志实例
const logger = createPinoLogger({
name: "my-agent-app",
level: "info",
});
// 可选的持久化内存(移除以使用默认的内存中存储)
const memory = new Memory({
storage: new LibSQLMemoryAdapter({ url: "file:./.voltagent/memory.db" }),
});
// 项目中的一个简单通用代理。
const agent = new Agent({
name: "my-agent",
instructions: "一个可以帮助查询天气并处理各种任务的助手",
model: openai("gpt-4o-mini"),
tools: [weatherTool],
memory,
});
// 使用您的代理和工作流初始化 VoltAgent
new VoltAgent({
agents: {
agent,
},
workflows: {
expenseApprovalWorkflow,
},
server: honoServer(),
logger,
});
之后,导航到您的项目并运行:
npm run dev
运行开发命令时,tsx 将编译并运行您的代码。您应该会在终端中看到 VoltAgent 服务器启动消息:
══════════════════════════════════════════════════
VOLTAGENT 服务器已成功启动
══════════════════════════════════════════════════
✓ HTTP 服务器:http://localhost:3141
使用 VoltOps 控制台测试您的代理:https://console.voltagent.dev
══════════════════════════════════════════════════
您的代理现已运行!要与之交互:
- 打开控制台:点击终端输出中的 VoltOps LLM 可观测性平台 链接(或将其复制粘贴到浏览器中)。
- 查找您的代理:在 VoltOps LLM 可观测性平台页面上,您应能看到您的代理(例如“my-agent”)。
- 打开代理详情:点击您的代理名称。
- 开始聊天:在代理详情页面上,点击右下角的聊天图标以打开聊天窗口。
- 发送消息:输入类似“Hello”的消息并按 Enter 键。
运行您的第一个工作流
您的新项目还包含一个强大的工作流引擎。
费用审批工作流展示了带暂停/恢复功能的人工介入自动化流程:
import { createWorkflowChain } from "@voltagent/core";
import { z } from "zod";
export const expenseApprovalWorkflow = createWorkflowChain({
id: "expense-approval",
name: "费用审批工作流",
purpose: "处理需要经理批准的大额费用报销单",
input: z.object({
employeeId: z.string(),
amount: z.number(),
category: z.string(),
description: z.string(),
}),
result: z.object({
status: z.enum(["approved", "rejected"]),
approvedBy: z.string(),
finalAmount: z.number(),
}),
})
// 步骤1:验证费用并检查是否需要审批
.andThen({
id: "check-approval-needed",
resumeSchema: z.object({
approved: z.boolean(),
managerId: z.string(),
comments: z.string().optional(),
adjustedAmount: z.number().optional(),
}),
execute: async ({ data, suspend, resumeData }) => {
// 如果我们是从经理的决定处恢复
if (resumeData) {
return {
...data,
approved: resumeData.approved,
approvedBy: resumeData.managerId,
finalAmount: resumeData.adjustedAmount || data.amount,
};
}
// 检查是否需要经理批准(超过500美元的费用)
if (data.amount > 500) {
await suspend("需要经理批准", {
employeeId: data.employeeId,
requestedAmount: data.amount,
});
}
// 自动批准小额费用
return {
...data,
approved: true,
approvedBy: "system",
finalAmount: data.amount,
};
},
})
// 步骤2:处理最终决定
.andThen({
id: "process-decision",
execute: async ({ data }) => {
return {
status: data.approved ? "approved" : "rejected",
approvedBy: data.approvedBy,
finalAmount: data.finalAmount,
};
},
});
您可以直接从 VoltOps 控制台测试预建的 expenseApprovalWorkflow:
- 前往工作流页面:启动服务器后,直接访问 工作流页面。
- 选择您的项目:使用项目选择器选择您的项目(例如“my-agent-app”)。
- 查找并运行:您将看到列出的“费用审批工作流”。点击它,然后点击“运行”按钮。
- 提供输入:工作流期望一个包含费用详情的 JSON 对象。尝试一笔小额费用以实现自动批准:
{ "employeeId": "EMP-123", "amount": 250, "category": "office-supplies", "description": "新的笔记本电脑鼠标和键盘" } - 查看结果:执行完成后,您可以检查每一步的详细日志,并在控制台中直接查看最终输出。
示例
更多示例,请访问我们的 示例仓库。
- Airtable 代理 - 使用 VoltOps 操作对新记录作出反应,并将更新写回 Airtable。
- Slack 代理 - 响应频道消息,并通过 VoltOps Slack 操作进行回复。
- 带有 VoltAgent 的 ChatGPT 应用 - 在 MCP 上部署 VoltAgent,并连接到 ChatGPT 应用。
- WhatsApp 订单代理 - 构建一个 WhatsApp 聊天机器人,通过自然对话处理食物订单。(源代码)
- YouTube 到博客代理 - 使用带有 MCP 工具的监督代理,将 YouTube 视频转换为 Markdown 博客文章。(源代码)
- AI 广告生成器代理 - 使用 BrowserBase Stagehand 和 Google Gemini AI 生成 Instagram 广告。(源代码)
- AI 食谱生成器代理 - 根据食材和偏好创建个性化烹饪建议。(源代码 | 视频)
- AI 研究助理代理 - 多代理研究工作流,用于生成综合报告。(源代码 | 视频)
VoltOps 控制台:LLM 可观测性、自动化与部署
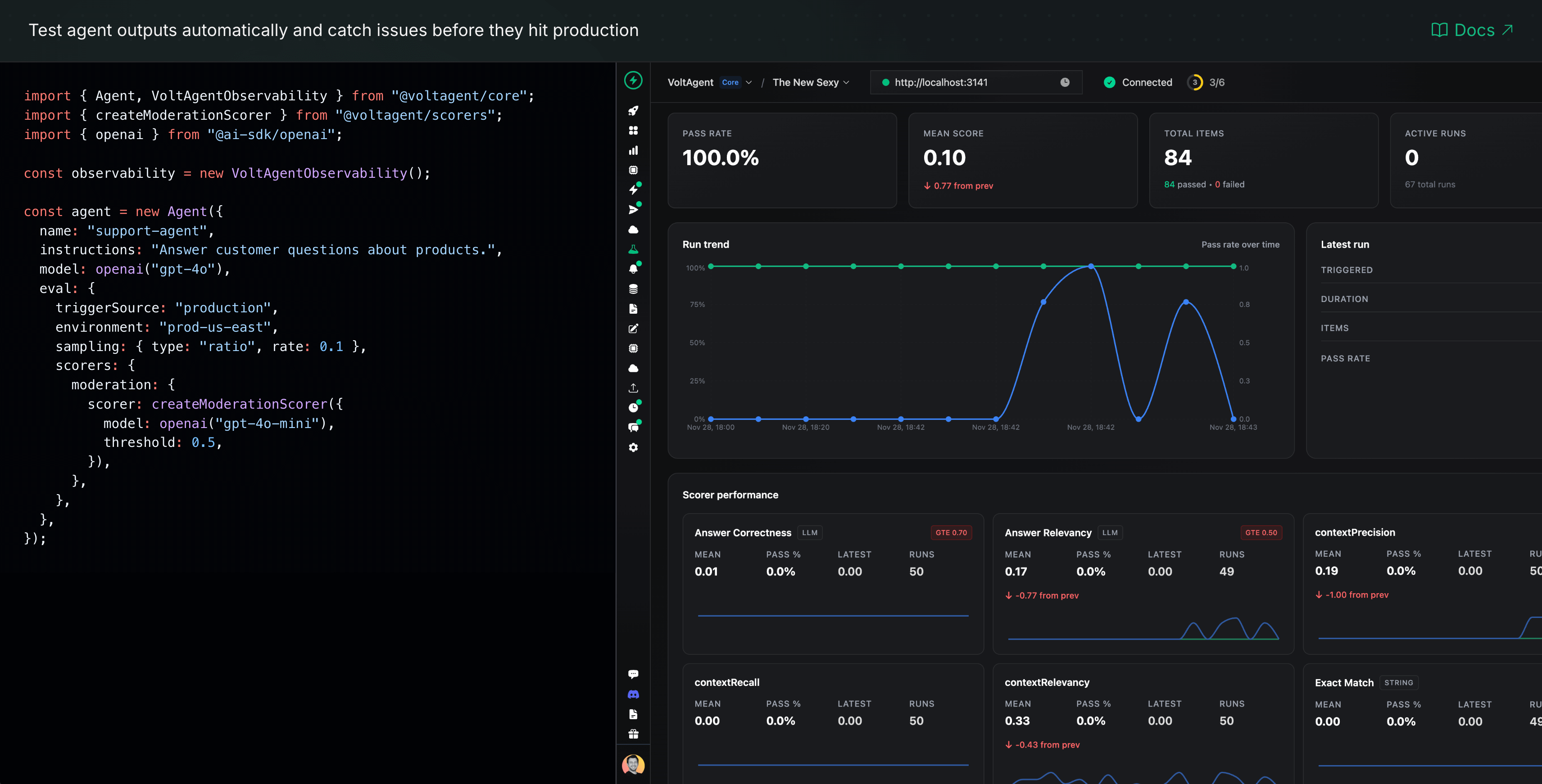
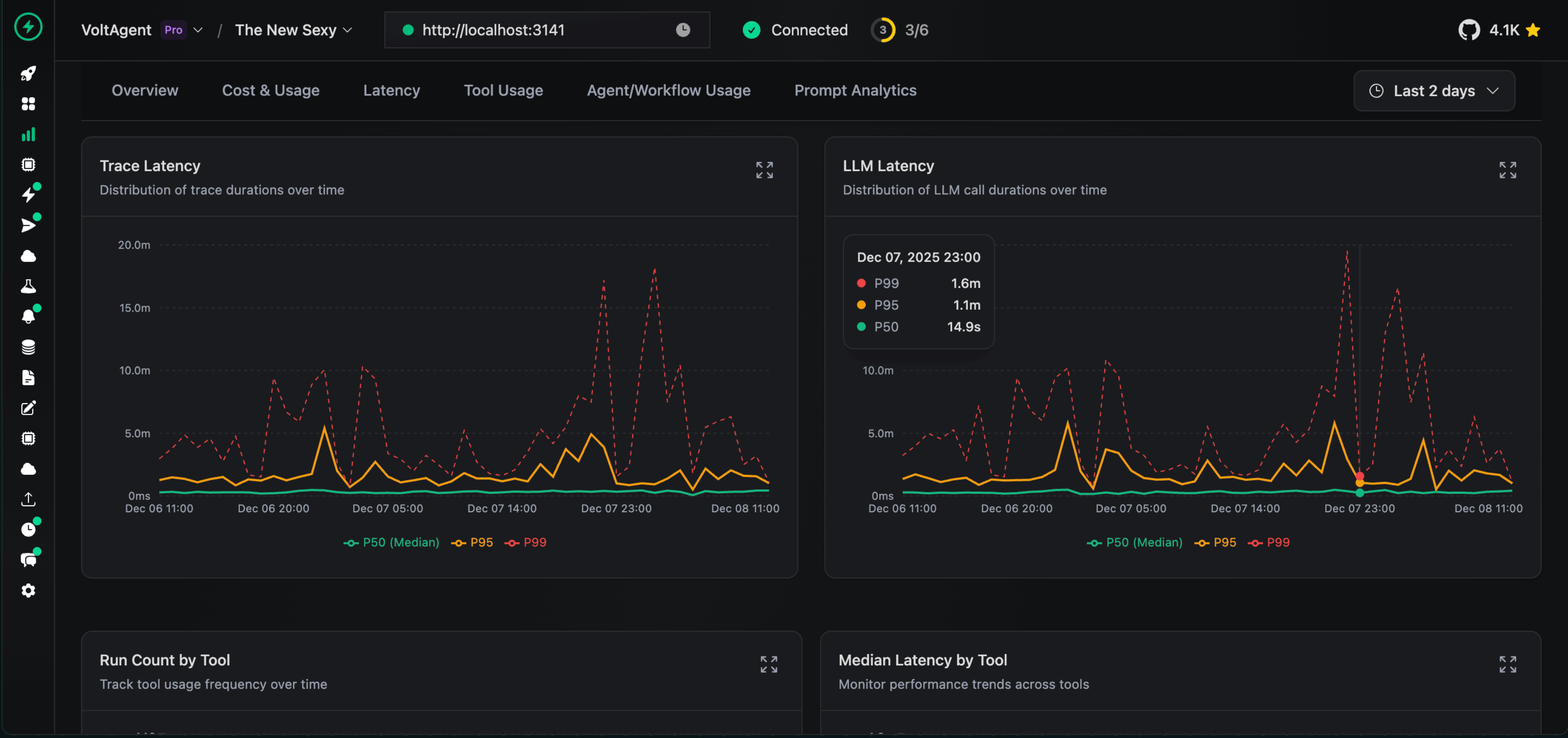
VoltOps 控制台是 VoltAgent 的平台端,提供可观测性、自动化和部署功能,使您能够通过实时执行跟踪、性能指标和可视化仪表板,在生产环境中监控和调试代理。
🎬 试用在线演示
可观测性与追踪
通过详细的追踪记录和性能指标,深入洞察代理的执行流程。
仪表板
全面了解所有代理、工作流以及系统性能指标。
日志
跟踪每次代理交互和工作流步骤的详细执行日志。

内存管理
检查和管理代理的内存、上下文和对话历史。

追踪记录
分析完整的执行追踪记录,以理解代理行为并优化性能。

提示词构建器
直接在控制台中设计、测试和优化提示词。
部署
通过一键式 GitHub 集成和托管基础设施,将您的代理部署到生产环境。
触发器与操作
使用 Webhook、计划任务和自定义触发器自动执行代理工作流,以响应外部事件。
监控
监控整个系统的代理健康状况、性能指标和资源使用情况。
安全护栏
设置安全边界和内容过滤器,以确保代理在定义的参数范围内运行。
评估
运行评估套件,以测试代理的行为、准确性和相对于基准的表现。
RAG(知识库)
通过内置的检索增强生成能力,将您的代理连接到知识源。
学习 VoltAgent
贡献
我们欢迎贡献!请参阅贡献指南(如有链接需补充)。如有任何问题或讨论,请加入我们的 Discord 服务器。
致谢 ♥️ 贡献者
非常感谢所有参与 VoltAgent 发展历程的人,无论您是开发了插件、提交了问题、拉取请求,还是仅仅在 Discord 或 GitHub Discussions 上帮助过他人。
VoltAgent 是一项社区协作项目,正是因为有像您们这样的人,它才能不断进步。

许可证
根据 MIT 许可证授权,版权 © 2026 年至今 VoltAgent。
版本历史
@voltagent/core@2.6.142026/04/01@voltagent/server-core@2.1.112026/04/01@voltagent/core@2.6.132026/03/25@voltagent/ag-ui@1.0.72026/03/25@voltagent/core@2.6.122026/03/21@voltagent/core@2.6.112026/03/20@voltagent/server-hono@2.0.82026/03/18@voltagent/ag-ui@1.0.62026/03/16@voltagent/core@2.6.102026/03/16@voltagent/core@2.6.82026/03/10@voltagent/core@2.6.72026/03/06@voltagent/server-core@2.1.102026/03/06@voltagent/core@2.6.62026/03/06@voltagent/server-core@2.1.92026/03/06@voltagent/resumable-streams@2.0.22026/03/06@voltagent/ag-ui@1.0.52026/03/06@voltagent/core@2.6.52026/03/06@voltagent/core@2.6.42026/03/04create-voltagent-app@0.2.192026/03/04@voltagent/core@2.6.32026/03/03常见问题
相似工具推荐
openclaw
OpenClaw 是一款专为个人打造的本地化 AI 助手,旨在让你在自己的设备上拥有完全可控的智能伙伴。它打破了传统 AI 助手局限于特定网页或应用的束缚,能够直接接入你日常使用的各类通讯渠道,包括微信、WhatsApp、Telegram、Discord、iMessage 等数十种平台。无论你在哪个聊天软件中发送消息,OpenClaw 都能即时响应,甚至支持在 macOS、iOS 和 Android 设备上进行语音交互,并提供实时的画布渲染功能供你操控。 这款工具主要解决了用户对数据隐私、响应速度以及“始终在线”体验的需求。通过将 AI 部署在本地,用户无需依赖云端服务即可享受快速、私密的智能辅助,真正实现了“你的数据,你做主”。其独特的技术亮点在于强大的网关架构,将控制平面与核心助手分离,确保跨平台通信的流畅性与扩展性。 OpenClaw 非常适合希望构建个性化工作流的技术爱好者、开发者,以及注重隐私保护且不愿被单一生态绑定的普通用户。只要具备基础的终端操作能力(支持 macOS、Linux 及 Windows WSL2),即可通过简单的命令行引导完成部署。如果你渴望拥有一个懂你
stable-diffusion-webui
stable-diffusion-webui 是一个基于 Gradio 构建的网页版操作界面,旨在让用户能够轻松地在本地运行和使用强大的 Stable Diffusion 图像生成模型。它解决了原始模型依赖命令行、操作门槛高且功能分散的痛点,将复杂的 AI 绘图流程整合进一个直观易用的图形化平台。 无论是希望快速上手的普通创作者、需要精细控制画面细节的设计师,还是想要深入探索模型潜力的开发者与研究人员,都能从中获益。其核心亮点在于极高的功能丰富度:不仅支持文生图、图生图、局部重绘(Inpainting)和外绘(Outpainting)等基础模式,还独创了注意力机制调整、提示词矩阵、负向提示词以及“高清修复”等高级功能。此外,它内置了 GFPGAN 和 CodeFormer 等人脸修复工具,支持多种神经网络放大算法,并允许用户通过插件系统无限扩展能力。即使是显存有限的设备,stable-diffusion-webui 也提供了相应的优化选项,让高质量的 AI 艺术创作变得触手可及。
everything-claude-code
everything-claude-code 是一套专为 AI 编程助手(如 Claude Code、Codex、Cursor 等)打造的高性能优化系统。它不仅仅是一组配置文件,而是一个经过长期实战打磨的完整框架,旨在解决 AI 代理在实际开发中面临的效率低下、记忆丢失、安全隐患及缺乏持续学习能力等核心痛点。 通过引入技能模块化、直觉增强、记忆持久化机制以及内置的安全扫描功能,everything-claude-code 能显著提升 AI 在复杂任务中的表现,帮助开发者构建更稳定、更智能的生产级 AI 代理。其独特的“研究优先”开发理念和针对 Token 消耗的优化策略,使得模型响应更快、成本更低,同时有效防御潜在的攻击向量。 这套工具特别适合软件开发者、AI 研究人员以及希望深度定制 AI 工作流的技术团队使用。无论您是在构建大型代码库,还是需要 AI 协助进行安全审计与自动化测试,everything-claude-code 都能提供强大的底层支持。作为一个曾荣获 Anthropic 黑客大奖的开源项目,它融合了多语言支持与丰富的实战钩子(hooks),让 AI 真正成长为懂上
ComfyUI
ComfyUI 是一款功能强大且高度模块化的视觉 AI 引擎,专为设计和执行复杂的 Stable Diffusion 图像生成流程而打造。它摒弃了传统的代码编写模式,采用直观的节点式流程图界面,让用户通过连接不同的功能模块即可构建个性化的生成管线。 这一设计巧妙解决了高级 AI 绘图工作流配置复杂、灵活性不足的痛点。用户无需具备编程背景,也能自由组合模型、调整参数并实时预览效果,轻松实现从基础文生图到多步骤高清修复等各类复杂任务。ComfyUI 拥有极佳的兼容性,不仅支持 Windows、macOS 和 Linux 全平台,还广泛适配 NVIDIA、AMD、Intel 及苹果 Silicon 等多种硬件架构,并率先支持 SDXL、Flux、SD3 等前沿模型。 无论是希望深入探索算法潜力的研究人员和开发者,还是追求极致创作自由度的设计师与资深 AI 绘画爱好者,ComfyUI 都能提供强大的支持。其独特的模块化架构允许社区不断扩展新功能,使其成为当前最灵活、生态最丰富的开源扩散模型工具之一,帮助用户将创意高效转化为现实。
Deep-Live-Cam
Deep-Live-Cam 是一款专注于实时换脸与视频生成的开源工具,用户仅需一张静态照片,即可通过“一键操作”实现摄像头画面的即时变脸或制作深度伪造视频。它有效解决了传统换脸技术流程繁琐、对硬件配置要求极高以及难以实时预览的痛点,让高质量的数字内容创作变得触手可及。 这款工具不仅适合开发者和技术研究人员探索算法边界,更因其极简的操作逻辑(仅需三步:选脸、选摄像头、启动),广泛适用于普通用户、内容创作者、设计师及直播主播。无论是为了动画角色定制、服装展示模特替换,还是制作趣味短视频和直播互动,Deep-Live-Cam 都能提供流畅的支持。 其核心技术亮点在于强大的实时处理能力,支持口型遮罩(Mouth Mask)以保留使用者原始的嘴部动作,确保表情自然精准;同时具备“人脸映射”功能,可同时对画面中的多个主体应用不同面孔。此外,项目内置了严格的内容安全过滤机制,自动拦截涉及裸露、暴力等不当素材,并倡导用户在获得授权及明确标注的前提下合规使用,体现了技术发展与伦理责任的平衡。
NextChat
NextChat 是一款轻量且极速的 AI 助手,旨在为用户提供流畅、跨平台的大模型交互体验。它完美解决了用户在多设备间切换时难以保持对话连续性,以及面对众多 AI 模型不知如何统一管理的痛点。无论是日常办公、学习辅助还是创意激发,NextChat 都能让用户随时随地通过网页、iOS、Android、Windows、MacOS 或 Linux 端无缝接入智能服务。 这款工具非常适合普通用户、学生、职场人士以及需要私有化部署的企业团队使用。对于开发者而言,它也提供了便捷的自托管方案,支持一键部署到 Vercel 或 Zeabur 等平台。 NextChat 的核心亮点在于其广泛的模型兼容性,原生支持 Claude、DeepSeek、GPT-4 及 Gemini Pro 等主流大模型,让用户在一个界面即可自由切换不同 AI 能力。此外,它还率先支持 MCP(Model Context Protocol)协议,增强了上下文处理能力。针对企业用户,NextChat 提供专业版解决方案,具备品牌定制、细粒度权限控制、内部知识库整合及安全审计等功能,满足公司对数据隐私和个性化管理的高标准要求。