vector-admin
VectorAdmin 是一款专为向量数据库设计的通用管理工具,旨在让用户通过直观的图形界面轻松掌控数据。它支持 Pinecone、Chroma、Qdrant、Weaviate 等多种主流向量数据库,帮助用户摆脱繁琐的 API 调用和命令行操作,直接查看和管理数据库中嵌入的具体信息。
在开发大模型应用时,开发者往往难以直观了解向量库中究竟存储了什么内容。VectorAdmin 正是为了解决这一痛点而生,它将复杂的底层架构可视化,让数据管理变得像操作普通表格一样简单清晰。虽然目前该项目已由原团队暂停主动维护,但其核心功能依然稳定,适用于大多数场景的自部署需求。
这款工具非常适合 AI 应用开发者、研究人员以及需要频繁调试向量数据的技术人员使用。无论是检查数据嵌入质量,还是监控数据库状态,VectorAdmin 都能提供高效的支持。其最大的亮点在于“通用性”——无需为不同的数据库学习多套管理方式,一个界面即可统管所有主流向量库,极大提升了工作效率。尽管未来更新可能受限,但它仍是当前探索和管理向量数据的得力助手。
使用场景
某初创团队正在构建基于 RAG(检索增强生成)的企业知识库,后端同时使用了 Pinecone 存储核心文档向量,并用 Chroma 处理临时测试数据。
没有 vector-admin 时
- 数据黑盒难洞察:开发者无法直观查看向量数据库中具体嵌入了哪些文本片段,只能盲目信任代码写入逻辑,排查错误如同“盲人摸象”。
- 多库切换成本高:需要在 Pinecone 控制台、Chroma 本地接口和 Qdrant 仪表盘之间频繁跳转,不同平台的 API 调用方式和认证流程各异,操作极其繁琐。
- 调试清理效率低:想要删除某条错误的嵌入数据或验证元数据(Metadata)字段时,必须编写临时的 Python 脚本发送 API 请求,耗时且容易出错。
- 协作门槛高:非技术背景的产品经理想要确认知识库内容是否更新,完全依赖开发人员导出日志或截图,沟通成本巨大。
使用 vector-admin 后
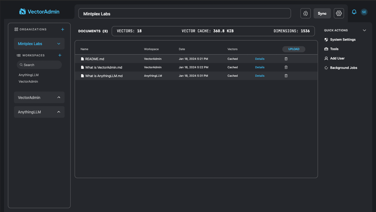
- 全景数据可视化:通过统一的图形界面,团队成员能直接浏览所有集合中的向量数据及其对应的原始文本,瞬间定位异常嵌入内容。
- 一站式多库管理:在一个面板中即可无缝切换并管理 Pinecone、Chroma、Weaviate 等多种数据库,无需记忆各家的 API 细节或重复登录。
- 即时交互与运维:支持在界面上直接执行增删改查操作,产品经理可自行验证数据准确性,开发人员不再被琐碎的数据核对需求打断。
- 降低维护风险:可视化的元数据过滤功能让数据清洗变得简单安全,避免了因手写脚本失误导致的大规模数据误删风险。
vector-admin 将原本晦涩难懂的向量数据库黑盒变成了透明、可控的可视化工作台,极大提升了 RAG 应用的迭代效率。
运行环境要求
- Linux
- macOS
未说明
未说明

快速开始
[!IMPORTANT] 本仓库和项目已不再由 Mintplex Labs 积极维护。我们希望有一天能够壮大团队,重新为该项目提供专门的支持与更新。
新的 issue 和 PR 可能 会被评审,但我们的主要重心已转向 AnythingLLM。该应用仍然可以自行部署,并且在大多数提供商上按原样运行,不过这些提供商的任何更改都可能导致兼容性问题。
我们不会归档或删除此仓库,以便将来某天能够再次回到它。 此致, Tim。
用于大规模管理向量数据库的通用 UI 和工具套件。
用于大规模管理向量数据库的通用 UI 和工具套件。
|
PostHog——一个开源的遥测数据收集平台。
常见问题
相似工具推荐
openclaw
OpenClaw 是一款专为个人打造的本地化 AI 助手,旨在让你在自己的设备上拥有完全可控的智能伙伴。它打破了传统 AI 助手局限于特定网页或应用的束缚,能够直接接入你日常使用的各类通讯渠道,包括微信、WhatsApp、Telegram、Discord、iMessage 等数十种平台。无论你在哪个聊天软件中发送消息,OpenClaw 都能即时响应,甚至支持在 macOS、iOS 和 Android 设备上进行语音交互,并提供实时的画布渲染功能供你操控。 这款工具主要解决了用户对数据隐私、响应速度以及“始终在线”体验的需求。通过将 AI 部署在本地,用户无需依赖云端服务即可享受快速、私密的智能辅助,真正实现了“你的数据,你做主”。其独特的技术亮点在于强大的网关架构,将控制平面与核心助手分离,确保跨平台通信的流畅性与扩展性。 OpenClaw 非常适合希望构建个性化工作流的技术爱好者、开发者,以及注重隐私保护且不愿被单一生态绑定的普通用户。只要具备基础的终端操作能力(支持 macOS、Linux 及 Windows WSL2),即可通过简单的命令行引导完成部署。如果你渴望拥有一个懂你
stable-diffusion-webui
stable-diffusion-webui 是一个基于 Gradio 构建的网页版操作界面,旨在让用户能够轻松地在本地运行和使用强大的 Stable Diffusion 图像生成模型。它解决了原始模型依赖命令行、操作门槛高且功能分散的痛点,将复杂的 AI 绘图流程整合进一个直观易用的图形化平台。 无论是希望快速上手的普通创作者、需要精细控制画面细节的设计师,还是想要深入探索模型潜力的开发者与研究人员,都能从中获益。其核心亮点在于极高的功能丰富度:不仅支持文生图、图生图、局部重绘(Inpainting)和外绘(Outpainting)等基础模式,还独创了注意力机制调整、提示词矩阵、负向提示词以及“高清修复”等高级功能。此外,它内置了 GFPGAN 和 CodeFormer 等人脸修复工具,支持多种神经网络放大算法,并允许用户通过插件系统无限扩展能力。即使是显存有限的设备,stable-diffusion-webui 也提供了相应的优化选项,让高质量的 AI 艺术创作变得触手可及。
everything-claude-code
everything-claude-code 是一套专为 AI 编程助手(如 Claude Code、Codex、Cursor 等)打造的高性能优化系统。它不仅仅是一组配置文件,而是一个经过长期实战打磨的完整框架,旨在解决 AI 代理在实际开发中面临的效率低下、记忆丢失、安全隐患及缺乏持续学习能力等核心痛点。 通过引入技能模块化、直觉增强、记忆持久化机制以及内置的安全扫描功能,everything-claude-code 能显著提升 AI 在复杂任务中的表现,帮助开发者构建更稳定、更智能的生产级 AI 代理。其独特的“研究优先”开发理念和针对 Token 消耗的优化策略,使得模型响应更快、成本更低,同时有效防御潜在的攻击向量。 这套工具特别适合软件开发者、AI 研究人员以及希望深度定制 AI 工作流的技术团队使用。无论您是在构建大型代码库,还是需要 AI 协助进行安全审计与自动化测试,everything-claude-code 都能提供强大的底层支持。作为一个曾荣获 Anthropic 黑客大奖的开源项目,它融合了多语言支持与丰富的实战钩子(hooks),让 AI 真正成长为懂上
ComfyUI
ComfyUI 是一款功能强大且高度模块化的视觉 AI 引擎,专为设计和执行复杂的 Stable Diffusion 图像生成流程而打造。它摒弃了传统的代码编写模式,采用直观的节点式流程图界面,让用户通过连接不同的功能模块即可构建个性化的生成管线。 这一设计巧妙解决了高级 AI 绘图工作流配置复杂、灵活性不足的痛点。用户无需具备编程背景,也能自由组合模型、调整参数并实时预览效果,轻松实现从基础文生图到多步骤高清修复等各类复杂任务。ComfyUI 拥有极佳的兼容性,不仅支持 Windows、macOS 和 Linux 全平台,还广泛适配 NVIDIA、AMD、Intel 及苹果 Silicon 等多种硬件架构,并率先支持 SDXL、Flux、SD3 等前沿模型。 无论是希望深入探索算法潜力的研究人员和开发者,还是追求极致创作自由度的设计师与资深 AI 绘画爱好者,ComfyUI 都能提供强大的支持。其独特的模块化架构允许社区不断扩展新功能,使其成为当前最灵活、生态最丰富的开源扩散模型工具之一,帮助用户将创意高效转化为现实。
gemini-cli
gemini-cli 是一款由谷歌推出的开源 AI 命令行工具,它将强大的 Gemini 大模型能力直接集成到用户的终端环境中。对于习惯在命令行工作的开发者而言,它提供了一条从输入提示词到获取模型响应的最短路径,无需切换窗口即可享受智能辅助。 这款工具主要解决了开发过程中频繁上下文切换的痛点,让用户能在熟悉的终端界面内直接完成代码理解、生成、调试以及自动化运维任务。无论是查询大型代码库、根据草图生成应用,还是执行复杂的 Git 操作,gemini-cli 都能通过自然语言指令高效处理。 它特别适合广大软件工程师、DevOps 人员及技术研究人员使用。其核心亮点包括支持高达 100 万 token 的超长上下文窗口,具备出色的逻辑推理能力;内置 Google 搜索、文件操作及 Shell 命令执行等实用工具;更独特的是,它支持 MCP(模型上下文协议),允许用户灵活扩展自定义集成,连接如图像生成等外部能力。此外,个人谷歌账号即可享受免费的额度支持,且项目基于 Apache 2.0 协议完全开源,是提升终端工作效率的理想助手。
markitdown
MarkItDown 是一款由微软 AutoGen 团队打造的轻量级 Python 工具,专为将各类文件高效转换为 Markdown 格式而设计。它支持 PDF、Word、Excel、PPT、图片(含 OCR)、音频(含语音转录)、HTML 乃至 YouTube 链接等多种格式的解析,能够精准提取文档中的标题、列表、表格和链接等关键结构信息。 在人工智能应用日益普及的今天,大语言模型(LLM)虽擅长处理文本,却难以直接读取复杂的二进制办公文档。MarkItDown 恰好解决了这一痛点,它将非结构化或半结构化的文件转化为模型“原生理解”且 Token 效率极高的 Markdown 格式,成为连接本地文件与 AI 分析 pipeline 的理想桥梁。此外,它还提供了 MCP(模型上下文协议)服务器,可无缝集成到 Claude Desktop 等 LLM 应用中。 这款工具特别适合开发者、数据科学家及 AI 研究人员使用,尤其是那些需要构建文档检索增强生成(RAG)系统、进行批量文本分析或希望让 AI 助手直接“阅读”本地文件的用户。虽然生成的内容也具备一定可读性,但其核心优势在于为机器
